Plano de Melhoria do Sistema Multimídia BYD — Queremos ouvir você!

Quando irão corrigir o consumo apresentado na multimídia vs o painel de instrumentos?

Um teste simples mostra a inacuracia de um ou de outro: rodar exatamente 100km, verificar o consumo aferido na multimídia em kWh/100km, dividir pela capacidade nominal do carro e verificar a bateria consumida no painel. No meu caso está apontando mais de 5% de diferença.

O que me leva a segunda pergunta: Porque a BYD aumentou a reserva de bateria, e como consequência, diminuição da autonomia? Isso tá muito nítido que foi após a atualização 1.5. Fosse degradação da bateria, eu colocaria o carro a venda, pois nem celular apresenta esse tipo de perda em menos de 1 ano.

2 curtidas

Amigo, não sei se é o caso, mesmo por que estou longe do carro no momento e não me recordo exatamente da tela que você está mencionando na multimídia.

Mas pelo menos no painel de instrumentos, tenho certeza absoluta que o consumo médio é avaliado na medida de kWh/100km PORÉM usando os últimos 50km para o cálculo.

Ele usa o consumo dos últimos 50km para extrapolar e fazer a média com 100km. Então dependendo de como você pisou nos últimos 50 frente aos 50 anteriores ainda, vai dar diferença se a outra tela mencionada é calculado kWh/100km diretamente.

1 curtida

Flitz obrigado pela resposta. Vê a incoerência? O usuário ter que fazer cálculos por fora por algo que deveria ser claro e explícito (e preciso).

No multimídia a tela de energia, apresenta o consumo em kWh / 100km. Sim, é a mesma medida, sendo uma extrapolação dos últimos 50km (pra que essa simplificação, BYD?)

O que eu tô fazendo é uma conta simples, meu uso do carro é muito linear, praticamente sempre o mesmo trajeto. Tô com esposa grávida então não acelero bruscamente nem nada parecido rsrs.

Meu consumo no multimídia é 13,5 kWh/100km. Consistente com a média desde zero km do veículo. Esses 13,5 correspondem a 22,3% de bateria. No painel do carro, no mesmo momento, aponta consumo de 27-28%, fazendo a conta inversa: consumo de 16,2 kWh/100km. Isso não é erro de arredondamento ou aproximação. É muito estranho.

Ainda não fiz a primeira revisão mas certamente reclamarei disso e da nova “reserva” de bateria. Ou será aumento de consumo? Ou degradação? Alguém sabe exatamente o que se passou após a ota 1.5? Os relatos são muito difusos.. Eu se pudesse, voltava atrás na atualização.

Vou tentar o SAC, mas sem esperanças. Se eu tiver algo satisfatório de resposta coloco aqui. Abs!

1 curtida

@Akornow @Surak ,Bom dia! Gostaria de saber qual versão do software desligou a luz de fundo da tela no modo tela desligada? Você tem uma captura de tela da versão do software naquele momento? Ou uma captura de tela do modo tela desligada naquele momento?

@luizgonzaga ,Bom dia, peço desculpas pela resposta tardia. Tenho trabalhado em alguns recursos básicos, mas urgentes, ultimamente. Alguns usuários do fórum mencionaram o Home Assistant, e eu naveguei pelos tópicos sobre o assunto, mas ainda preciso de um tempo para aprender mais. Se possível, adoraria saber mais sobre casas automatizadas no Brasil. Uma breve visão geral seria útil para entender o valor desse recurso. Muito obrigado.

Alguns usuários do fórum mencionaram o Home Assistant.

Estou trabalhando em alguns assuntos urgentes com o Home Assistant. Gostaria muito de saber mais sobre casas automatizadas no Brasil.

2 curtidas

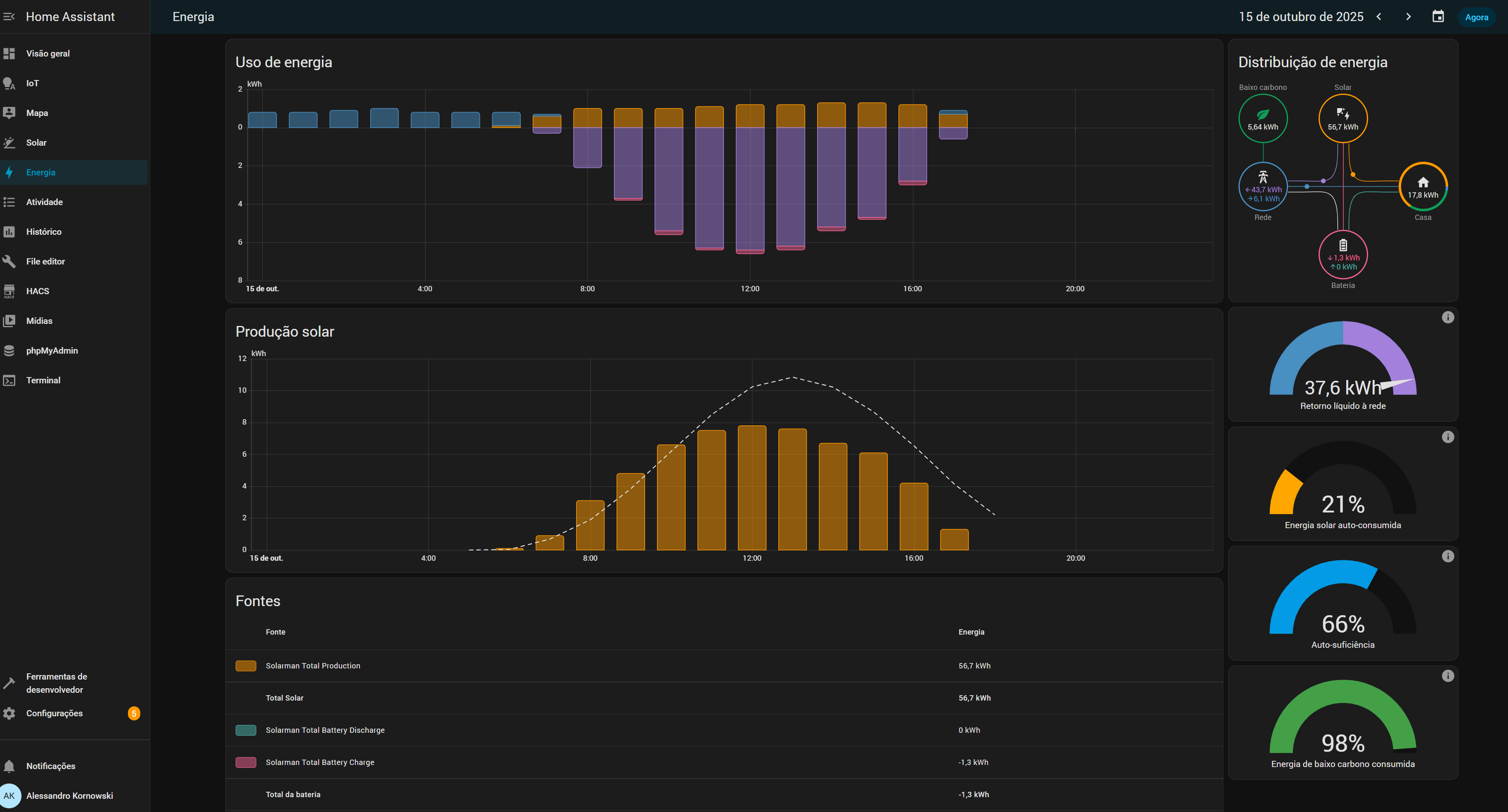
Falo por mim, mas no meu caso eu tenho um grau altissimo de automação na minha casa. mais de 80 dispositivos e tambem um controle bem granular de todos os lugares que minha energia esta sendo usada.
Junto com a energia solar, eu tenho um painel completo de como minha casa se comporta.

SE meu carro tivesse alguma integração com o Home Assistant, seria maravilhoso poder acompanhar os efeitos disso no total da minha cassa, entender como muda meu perfil de consumo e tal.

2 curtidas

Estou no mesmo barco. haha

@Liz2025 se o carro permitisse exportar dados para um broker MQQT acho que cobriria 99% de toda integração. Dados como SoC, SoH, odômetro, consumo médio, estado de portas, travas e janelas, potência de carregamento atual. Acho que são os dados principais que consigo pensar.

Falado por mim, não vejo como essencial a possibilidade de controlar o veículo via integração. Na real eu até preferiria, por questões de segurança, não poder destravar o carro, por exemplo.

1 curtida

@Liz2025 Vejo o Home Assistant como sendo um produto de um nicho bem específico. Não creio que a integração tenha de ser feita diretamente pela BYD, mas sim a possibilidade dos dados dos veículos serem obtidas de sistemas de terceiros (como Google Home / Smarthings / Home Assistant / etc)

Ter um broker MQTT (como sugerido pelo @dawtaylor) seria um caminho bem interessante. Outra opção seria uma API para consulta desses dados.

Casas automatizadas tem ganhando bastante espaço no Brasil, e integrar os dados dos carros nesses sistemas agrega bastante valor. Vide dados que a Tesla disponibiliza para esses sistemas.

@hobojoe , Boa tarde. Vi sua publicação sobre o Home Assistant e o que você conquistou. Você é realmente incrível. Tenho a impressão de que esta pode ser uma das iniciativas inovadoras da BYD no Brasil, mas, neste momento, precisamos resolver problemas mais básicos para proprietários de carros comuns. Continuarei acompanhando o conteúdo relacionado ao Home Assistant. Suas menções ao Google e à Tesla são informações essenciais.

1 curtida

@Liz2025 - queria deixar uma sugestão que acredito que todos irão concordar: melhorar a medição de autonomia dos veículos.
Exemplo: tenho um Mini com 12215 km rodados, veja as fotos que tirei nesse instante do painel de instrumentos..


As informações de previsão de quilometragem restante (324km) e de bateria restante (89%) não fazem sentido entre si. A média de todo o período de consumo está em 9kwh e a dos últimos 50km está em 7.5kwh.
Mas pelo consumo da bateria, teoricamente o veículo chegaria a 490km de autonomia e pela quilometragem prevista no canto inferior esquerdo, somado ao já rodado, teríamos 377km, uma diferença muito grande (113km ou quase 23%). É uma distorção muito grande, inclusive acho que os 377km são uma estimativa um pouco otimista ainda, o mais provável é que alcance 450km de autonomia (e uso o ar condicionado o tempo todo, aqui em Recife).
Então, para encerrar, deixaria aqui o pedido para que solicitasse aos engenheiros que alterassem o algoritmo que faz esses cálculos para um resultado mais realista, passaria mais credibilidade e confiança na marca.
Obrigado.

2 curtidas

Aqui por exemplo, controlo automação de iluminação, piscina, cameras de vigilancia, geração solar e pretendo se possível com algum broker com o carro alguma automação para deixar o carro constantemente conectado em um chaveador V2L/Carregador de acordo com a produção solar carregar a bateria x ativar a porta de Gerador do Inversor para não utilizar energia da concessionaria em dias nublados ou a noite por exemplo.
Dashboard da geração solar como exemplo.
Se quiser, podemos marcar um teams e mostro com mais detalhes o que tenho e o que é possível fazer.

2 curtidas

@Liz2025 adquiri um Dolphin Plus 0km há 1 semana e é muito frustrante não conseguir obter as atualizações que os outros donos já possuem. Desse modo, acho que seria urgente a melhoria na distribuição das atualizações para que os carros do mesmo modelo possam obter as mesmas atualizações.
No meu caso preciso de melhorias que já foram implementadas, como ligar o ar-condicionado pelo app, melhorar a sensibilidade/volume da buzina, melhorias no ADAs… todas as melhorias disponibilizadas na versão 1.5.0 que meu carro não recebeu e a concessionária e o suporte da BYD disseram que não têm previsão para meu carro receber.

2 curtidas

Segura a ansiedade! Não mudou tanto assim não, para maioria foi imperceptível!

Vlw pelo feedback!

Você está certo… melhor esquecer isso e curtir o carro do que ficar me desgastando com algo insignificante!

De fato, a pior coisa está sendo a buzina… kkkkkkkkk

Não vou responder sobre o que vc falou, mas já li há muito tempo atrás que esse “please remove the protective film before using” é sério. Parece que o sol nessa película ai pode causar danos à tela. Esse é apenas um plástico de proteção, pode ter resíduos entre ele e a tela que com a ação do sol pode causar manchas ou simplesmente grudar os resíduos e dar trabalho para tirar depois.
Se realmente achar necessário uma proteção para a tela é melhor comprar uma película mesmo

1 curtida

Tô com mais pena do pessoal que levou carro em loja pra resolver o gap da buzina. Pagaram, fizeram jump direto do volante na buzina e um tempo depois resolvem por Software o problema.
Nao é a toa que se chama cada vez mais de SDV. (Software Defined Veichle)
Bora fazer uma build open-source do firmware do carro. :sweat_smile::rofl::joy:

Dentro de alguns anos ou menos com certeza vai ter versões de sistema paralelo pra instalar. A central só não tem ainda uma versão paralela pq a Russia ta ocupada no momento com outros assuntos… Senão já ia ter um Cyanogen version pra multimídia! O sistema do carro também jaja alguém vai dar jeito de modificar.

Na versão 2503 na barra fixa há um botão que pode ser adicionado para apagar a tela. Também acho fundamental essa funcionalidade. Contudo, sempre que aperto o botão no volante para ver a pressão dos pneus no visor do motorista, a tela da multimídia liga novamente. Ela deveria acionar apenas pelo toque ou, claro, se eu pressionasse o botão para ligar a câmera 360. Para a direção noturna, é muito importante poder manter a multimídia desligada.

1 curtida

Eu não fiz esse jump. A solução por software no meu ponto de vista não resolveu completamente. Melhorou muito e deixou usavel. Mas não se compara com a resposta de carros que funcionam diretamente por hardware(ou com menos processamento de sinal possível).

Em carros da Tesla é possível abrir e ligar o carro usando o APP deles e bluetooth, sem depender de ter sinal de internet da operadora. Seria legal ser assim tbm com os carros da BYD.

1 curtida